引き継ぎ(中島)

目次


目標 

財務系のデータを増やした分析の実施

用いたプログラムとデータ 

#ref(): File not found: "data_fusion.ipynb" at page "蒲田さんの引継ぎ"

データの収集 

スクレイピングを行い,日本銀行時系列統計データ検索サイトから政府預金収支のデータを集めた.

 service = Service(executable_path='C:/Users/tn011/Desktop/flask (1)/flask/driver/chromedriver.exe')

chromedriverのパスを自分のものに置き換える. 下はそのコードの一部.

0229_1.png

上のコードを実行すると,データが入ったエクセルをダウンロードが行われる.

0229_2.png

集めたデータの変換 


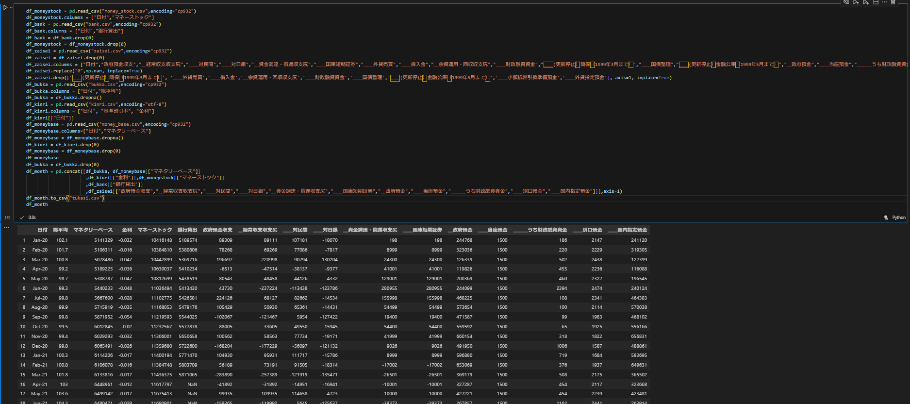
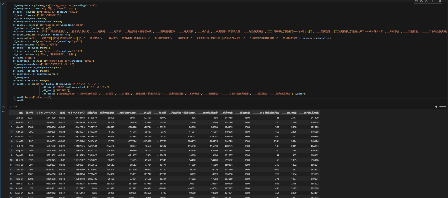
元々あるデータにスクレイピングして得た財政のデータを追加する.データの一行目を削除して新しく名前を定める.いらないデータを削除する.df_monthに元あるデータと追加したデータを合わせて組み込む.それを表示すると下のようになる.

0229_4.png


データの中にある欠損値NANを消すために欠損値NANを含む行全てを削除する.これでdf_monthを欠損値のないデータフレームにすることができる.

0229_5.png

下の写真は欠損値が除去されたdf_monthです.

0229_9.png


そして次に月足のデータを日足のデータにする.指定されたCSVファイル('tukasi.csv')からデータを読み込み,各行の'日付'列を日付型に変換しています。その後、各行ごとに取引カレンダーを参照.その際に,土日と祝日は削除する.2021年以降の取引日だけを抽出して新しいDataFrame(df_2021_onwards)を作成しています.最終的に,'日付'列を文字列に変換して結果を表示しています。

0229_6.png
0229_7.png


tests.csvからデータを読み取り,df_kabuを作成.'日付'列を'Day'にリネーム.df_kabutdf_2021_onwardsを結合し,df_fusionを作成する.そのDataFrameの'データ日付'列を削除,欠損値を含む行を削除.最終的なDataFrameを'fusion_data_forVARLiNGAM.csvとして保存する.

0229_8.png

VARLiNGAMの実装 


トップ   新規 一覧 検索 最終更新   ヘルプ   最終更新のRSS