引き継ぎ(中島)

目次


目標 

財務系のデータを増やした分析の実施

用いたプログラムとデータ 

#ref(): File not found: "data_fusion.ipynb" at page "蒲田さんの引継ぎ"

データの収集 

スクレイピングを行い,日本銀行時系列統計データ検索サイトから政府預金収支のデータを集めた. 下はそのコードの一部.

 service = Service(executable_path='C:/Users/tn011/Desktop/flask (1)/flask/driver/chromedriver.exe')

chromedriverのパスを自分のものに置き換える

0229_1.png

上のコードを実行すると,データが入ったエクセルをダウンロードが行われる.

0229_2.png

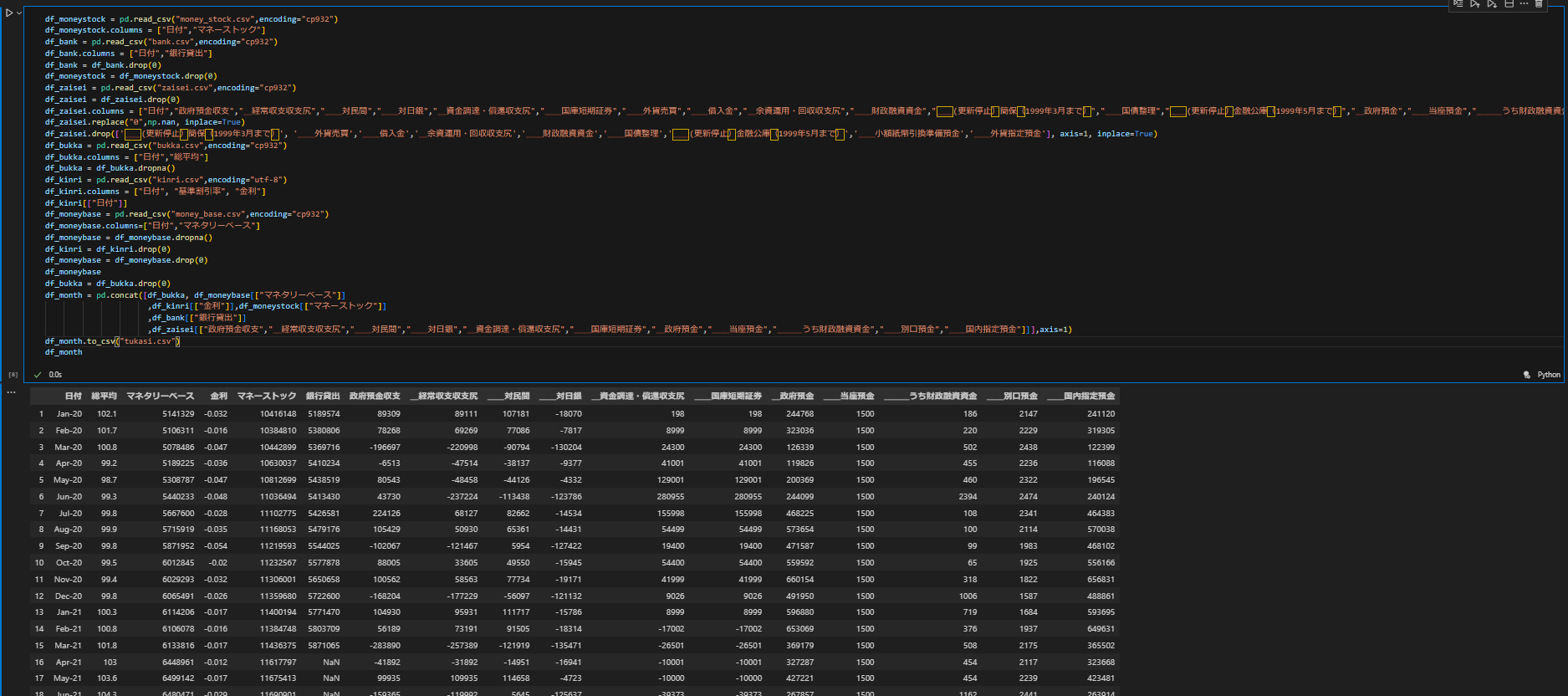
集めたデータの変換 


元々あるデータにスクレイピングして得た財政のデータを追加する.データの一行目を削除して新しく名前を定める.いらないデータを削除する.

0229_4.png


0229_5.png


0229_6.png
0229_7.png


0229_8.png

トップ   新規 一覧 検索 最終更新   ヘルプ   最終更新のRSS